Skip to main content
Version: 1.41

Okteto Insights Dashboards

Okteto Insights Dashboards offer visibility into the performance and health of your applications and the infrastructure running on Okteto. These dashboards provide valuable insights into your Okteto cluster, including its overall health, trends in build and deploy times, and user activity on the platform. Analyzing this data helps you better understand and optimize both the performance of your applications and the underlying infrastructure.

Whether you’re looking to proactively identify bottlenecks, fine-tune resource allocation, or ensure that your applications are running smoothly, these dashboards provide the key data you need to make informed decisions.

Okteto Insights Dashboard Example

Dashboards Available

Okteto provides the following dashboards out of the box:


Activity Dashboard

The Activity dashboard provides metrics to help you track platform adoption and usage across your organization.

Key Metrics:

  • Total active users
  • okteto up sessions
  • Active namespaces and preview environments
Okteto Activity Insights Dashboard

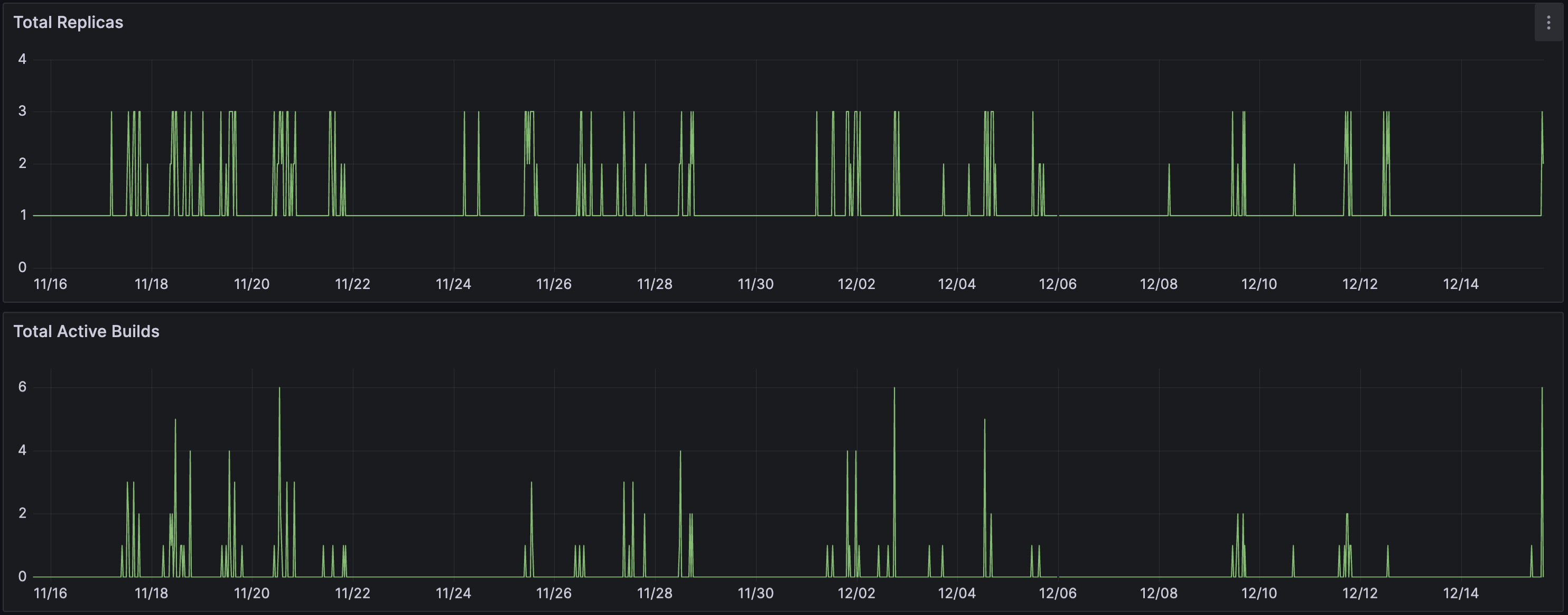
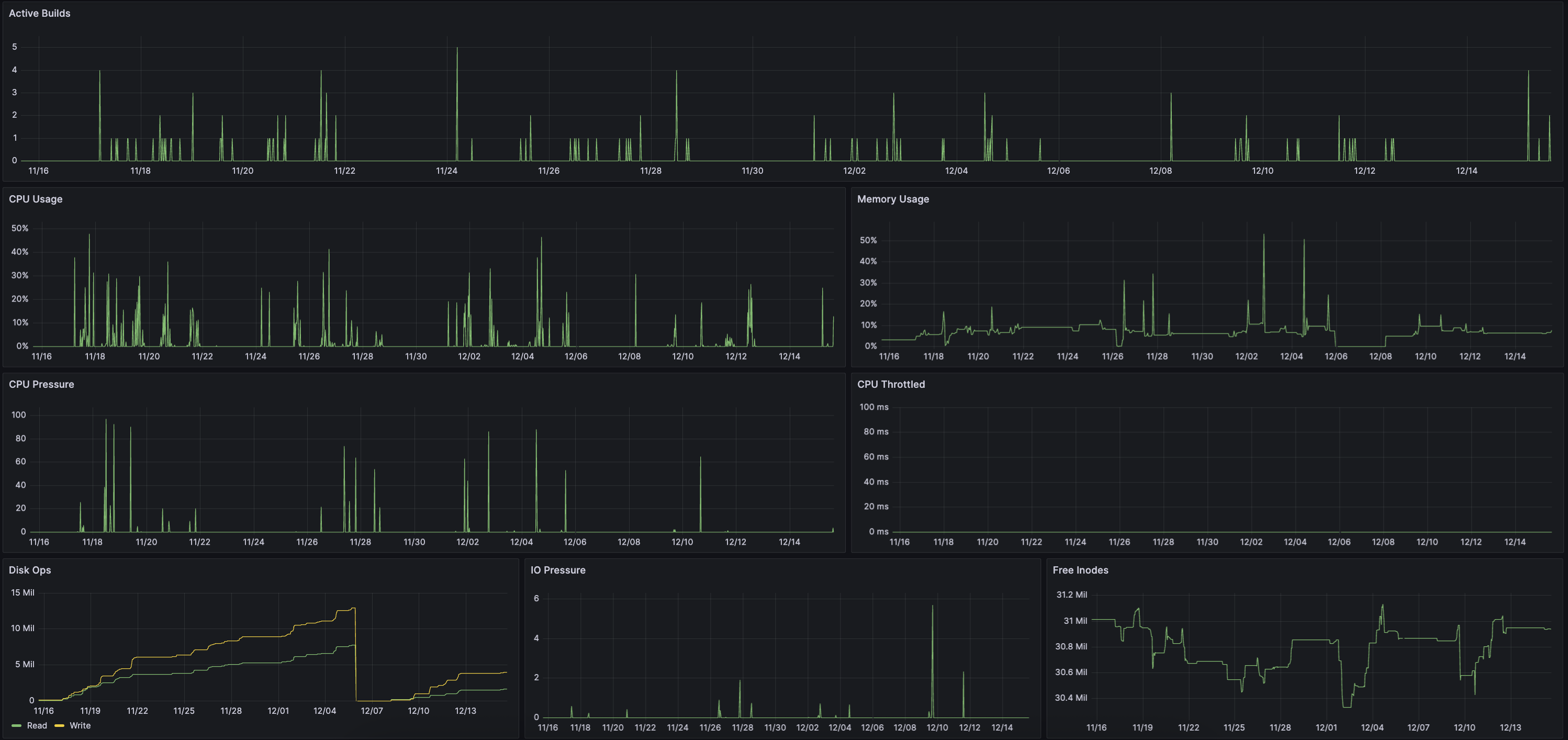
Build Service Dashboard

Analyzes the Okteto Build Service performance and resource utilization.

Why Use This Dashboard?

  • Identify resource bottlenecks in the build service
  • Monitor build concurrency and distribution across BuildKit pods
  • Optimize BuildKit pod resource allocation
  • Troubleshoot build performance degradation

Key Metrics:

  • Total number of replicas for BuildKit pods
  • Total active builds across all BuildKit pods
Okteto Build Service Insights Dashboard

Key Metrics per BuildKit pod:

  • Active builds per BuildKit pod
  • BuildKit pod CPU and memory consumption trends
  • CPU pressure and throttling indicators
  • Number of disk read/write operations and I/O pressure metrics
  • Available inodes to prevent build failures
Okteto Build Service BuildKit Pod Performance Dashboard

Cluster Nodes Dashboard

The Cluster Nodes dashboard provides a high-level overview of your cluster nodes' utilization, with a focus on CPU and memory usage.

It also can assist in evaluating if the CPU and memory requests of your pods align with actual usage. Pods under-utilizing their CPU/memory requests leads to wasted infrastructure, while Pods exceeding their CPU/memory requests can result in CPU throttling, pod evictions, or unbalanced workloads across the cluster.

Why Use This Dashboard?

  • Detect over/under-provisioning of cluster resources
  • Identify CPU/memory inefficiencies
  • Ensure workload balancing across nodes
Okteto Cluster Nodes Insights Dashboard

Images Dashboard

Analyzes build efficiency, duration, and error rates.

Key Metrics:

  • Build duration trends
  • Build success/failure rates

Filter Options:

  • Development Environment – Select specific Okteto environments to display data for
  • Image – Filter by container image
Okteto Images Insights Dashboard

Deploy Dashboard

The Deploy dashboard helps you analyze the evolution of application deployments, focusing on both duration and error rates.

Key Metrics:

  • Deployment duration
  • Error rate trends

Filter Options:

  • Development Environment – Select specific Okteto environments to display data for
Okteto Deploy Insights Dashboard

Namespace Dashboard

The Namespace Dashboard provides an overview of the CPU and Memory resources consumed per Namespace, helping you monitor and optimize the performance of specific applications or Development Environments.

CPU and Memory Utilization The graphs track CPU and memory usage, showing:

  • CPU Requests vs. Usage: This shows the trends between requested CPU resources and actual usage. Monitoring discrepancies between the two can help identify over-allocated or under-utilized resources.
  • Memory Requests vs. Usage: This shows the trends between memory requests and actual memory consumption. Understanding these trends helps optimize memory allocation.

Pro Tip: Use the Resource Manager to automate resource balancing.

Pods The Pods section displays the number of Pods active in the namespace over time, helping you correlate spikes in resource usage with changes in the number of running Pods.

Filter Options

  • Namespace: The name of the Okteto Namespace to display specific data for
Okteto Pods Insights Dashboard

Nodes Dashboard

The Nodes dashboard offers a high-level overview of each cluster node's utilization, focusing on CPU and memory usage.

Key Use Cases:

  • Troubleshoot performance issues on specific nodes
  • Validate workload distribution across nodes

Filter Options

  • Node Name: The name of the Kubernetes node to display specific data for
Okteto Nodes Insights Dashboard

Pods Dashboard

The Pods dashboard shows usage information related to each Kubernetes Pod.

Use This Dashboard To:

  • Monitor CPU/memory consumption at the pod level
  • Detect performance issues like memory leaks

Filter Options:

  • Namespace: The name of the Okteto Namespace to display specific data for, filtered by the selected Development Environment
  • Development Environment: The specific Okteto Development environment to display data for
Okteto Pods Insights Dashboard

Test Dashboard

The Test dashboard helps you analyze the evolution of Okteto Test runs, focusing on the average duration it takes for a test to complete successfully.

Key Metrics:

  • Average test duration
  • Success/failure trends

Filter Options

  • Development Environment: The specific Okteto Development environment to display data for
  • Test to specify the name of the Test Container to display data for
Okteto Deploy Insights Dashboard

Consuming Insights metrics from other tools

You can consume Okteto Insights metrics through external tools.
Check out our Okteto Insights Admin Documentation for more details.

For a deeper look at how these dashboards are built, explore our open-source repository and learn about the data available.